畜禽粪污治理
采用的核心技术(1)粪污处理预处理的核心技术
|
|
|
|
转子泵、流体切割机: 针对难以输送原料的特点,采用国际上最为先进的转子泵+流体切割机的组合方式,若因纤维物料堵塞可以马上实现反转导出并经过流体切割机二次粉碎处理后进入厌氧发酵单元。 |
转筒格栅: 针对难以输送原料的特点,采用转筒格栅, 将人畜粪便中塑料袋、易堵塞物料等去除。再进 入人畜粪便调节池。 |
采用的核心技术(2)固液分离的核心技术
1、螺旋挤压分离机
螺旋挤压分离机已在全国20余家单位使用 ,处理最大流量20吨/小时, 分离出的固态物质含水65%左右,效 果及性能极为优良,对于固液分离具有稳定、高效的运转能力.
![]() |
![]() |
2、高压板框压滤机
板框压滤机运行时间较短,动力费用较低,噪声小、脱水污泥的含固浓度较高,脱水后泥饼量少,可以减小后续处置的难度和处置费用,大大降低了污泥对周边环境的污染。。
![]() |
![]() |
采用的核心技术(3)纳米陶瓷膜液态肥提取技术
|
|
|
|
新型纳米陶瓷膜能有效地拦截固体物,能耐酸、耐碱、耐悬浮物,分离精度高,处理效果非常稳定,长期运行节流效果无变化,可维护高通量下的长期稳定运行,抗污染能力强,无二次溶出物产生,可分离出液态溶剂用于下一步无害化利用。. |
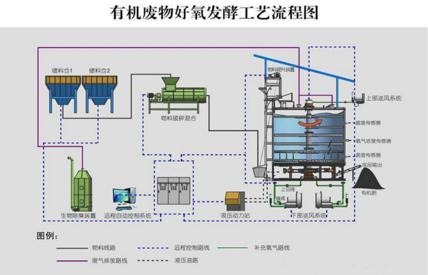
采用的核心技术(4)智能高温好氧发酵技术
◆ 智能高温好氧发酵设备是专业处理生活污泥、厨余垃圾、畜禽粪便等有机废弃物的智能一体化成套设备。
◆ 工艺原理是将回流料或生物质、高温生物发酵菌混合,利用微生物的活性, 对废弃物中的有机质进行生物分解、腐熟,使有机废弃物转化成有机肥原料,用于土壤改良、园林绿化,最终实现有机废物的资源化利用。

在线留言
关注今年会官网首页
微信公众号
今年会官网首页
地址:海南省海口市美兰区国兴大道卫生局宿舍1栋4号
电话:0898-6825-5155
传真:0898-6825-5159
邮箱:market@coolponder.com
版权信息
© 2021 今年会官网首页 琼ICP备2022018294号-14









0898-6825-5155
给我留言